新浪新闻

工信部公布2022年移动物联网应用典型案例,物语智能入选!

关注

日前,工业和信息化部办公厅公布了2022年物联网应用典型案例,物语智能(隶属于浙江翼信科技有限公司)成功入选。

2022年9月,工信部组织开展2022年移动物联网应用典型案例征集活动,围绕智能家居、网联汽车、智能穿戴等领域的生活智慧化应用,智慧农业、智能工厂、智慧医疗等领域的产业数字化应用,智慧消防、环保监测、智能表计等领域的治理智能化应用和基于NB-IoT、4G、5G多网协同创新应用,征集优秀案例,最终在全国范围内遴选出100家企业典型案例。

物语智能团队提交的《赋能智慧养老,构建独居老人安居守护体系》经过企业自主申报、地方择优推荐、专家评估审查等入选“智能穿戴领域”案例。

当前社会养老模式主要为居家养老占比超90%,空巢老人和独居老人在老年人口的比例超过50%。安居守护项目应时而生。

通过在老人家中安装安居守护套件,结合套件组合联动预警机制及多级响应机制,可以高效快速地响应老年人的需求和求助,实施及时的救援和持续的主动关怀。

技术与能力

具体应用是在特定老年人家中预设走失找回、跌倒预警、突发疾病预警、日常健康情况监测、环境危险预警等场景,通过智能手表、睡眠监护仪、智能血压计、跌倒监测仪、烟雾报警器、燃气泄漏报警器等健康安全守护设备,收集老年人家庭生活场景中的各类行为、环境数据,并通过联合计算,分析并预警潜在隐患,及时作出安全处置。

安居守护平台主要由数据采集端、数字孪生中台系统、大健康应用端组成。其中数据采集端即指智能手表、智能血压计等智慧养老终端设备。设备的联网方式主要采用4G、5G/NB-IoT同时兼容CAT1、互联网等方式;设备南向底层协议层到北向应用协议层,北向协议层与数据中心底座无缝衔接,数据采集端监护设备的部署和服务器端、应用端共同组成了安居守护智慧养老监控管理系统,通过三个部分的有机结合,实现人员、设备等各类数据的上传、分析处理、数据的显示和数据的存储,从而实现平台的信息化管理。通过对老人开展三个安全的智能云守护,在数字孪生风控体系作用下,基于自动报警终端、主动求助终端以及由 PC 统一调度中心、网格员运营移动端、家长小程序监护端构建的大健康多应用形态下,实现养老服务资源接轨。

应用与场景

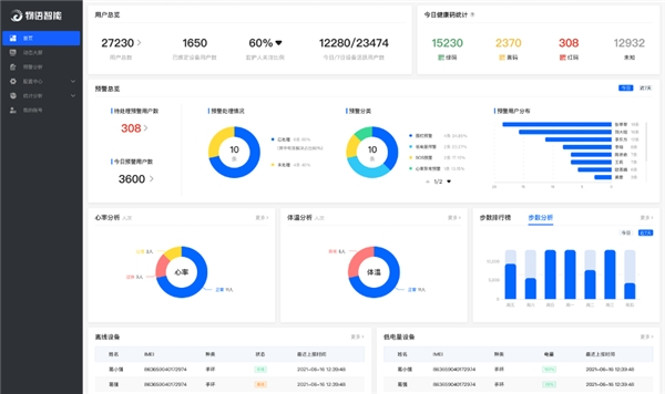
  (治理端应用·前端可视化大屏)

前端可视化大屏中可直观查看态势感知图,及时指派事件处理,以及算法挖掘更丰富更深层的数据关联图表,也可统一指挥调度和辅助决策。

  (治理端应用·后台业务系统)

后台业务系统满足管理单位工作人员需求,可批量管理设备信息、用户信息,自定义报警方式,报警信息处理、事件进度监控,查看及统计数据报表等。

  (网格管理应用)

分区域网格化管理平台,移动端操作和管理用户信息更便捷、接收报警消息更及时。

  (移动监护应用)

老人监护人使用微信小程序查看设备上传的心率血压监测数据、老人定位轨迹、设备报警信息等,远程监护老人安全及健康情况。

通过以上技术与能力结合应用,不仅在老人的健康监测环节提供极大帮助,还能在安全预警阶段应对处理,即老人发生危险求救或摔倒时通过智能手表设备和紧急呼叫系统自动报警;同时为“空巢”、孤寡老人提供医养保障和情感守护。

此次案例的成功入选,也代表着行业对物语智能在智能穿戴领域的认可。未来,物语智能将持续推动行业创新。截至2022年9月,物语智能的智能穿戴等智能终端设备+智能平台服务已覆盖浙江、江苏、安徽等十余省份,并在多地入选养老示范案例,服务社区村镇1000+,落地设备18余万台,服务用户近30余万人。

(来源:新视线)

加载中...